Africis Customer Relationship Management (CRM)
Generate a single view of your prospects, customers, partners and vendors and give sales, marketing and support teams the real-time data they need to deliver exceptional customer experiences and drive sales.

Make the most of your customer experiences

What is Africis CRM??
Africis' Customer Relationship Management (CRM) solution helps companies manage interactions with current and potential customers, partners and suppliers in a single place. With all the capabilities of a traditional CRM solution, such as sales force automation (SFA), customer service management and marketing automation, plus the ability to manage quotes, commissions, sales forecasts and partner relationships, AFRICIS CRM provides a seamless flow of information across the entire customer lifecycle — from lead all the way through opportunity, order, fulfillment, renewal, upsell, cross-sell and support.
Engaging, Relevant Experiences
A unified view of customer preferences, transactions and interactions enables sales, marketing and support teams to deliver consistent and relevant experiences across all touchpoints. Enhance the shopping experience with native integration between Africis CRM and commerce systems.

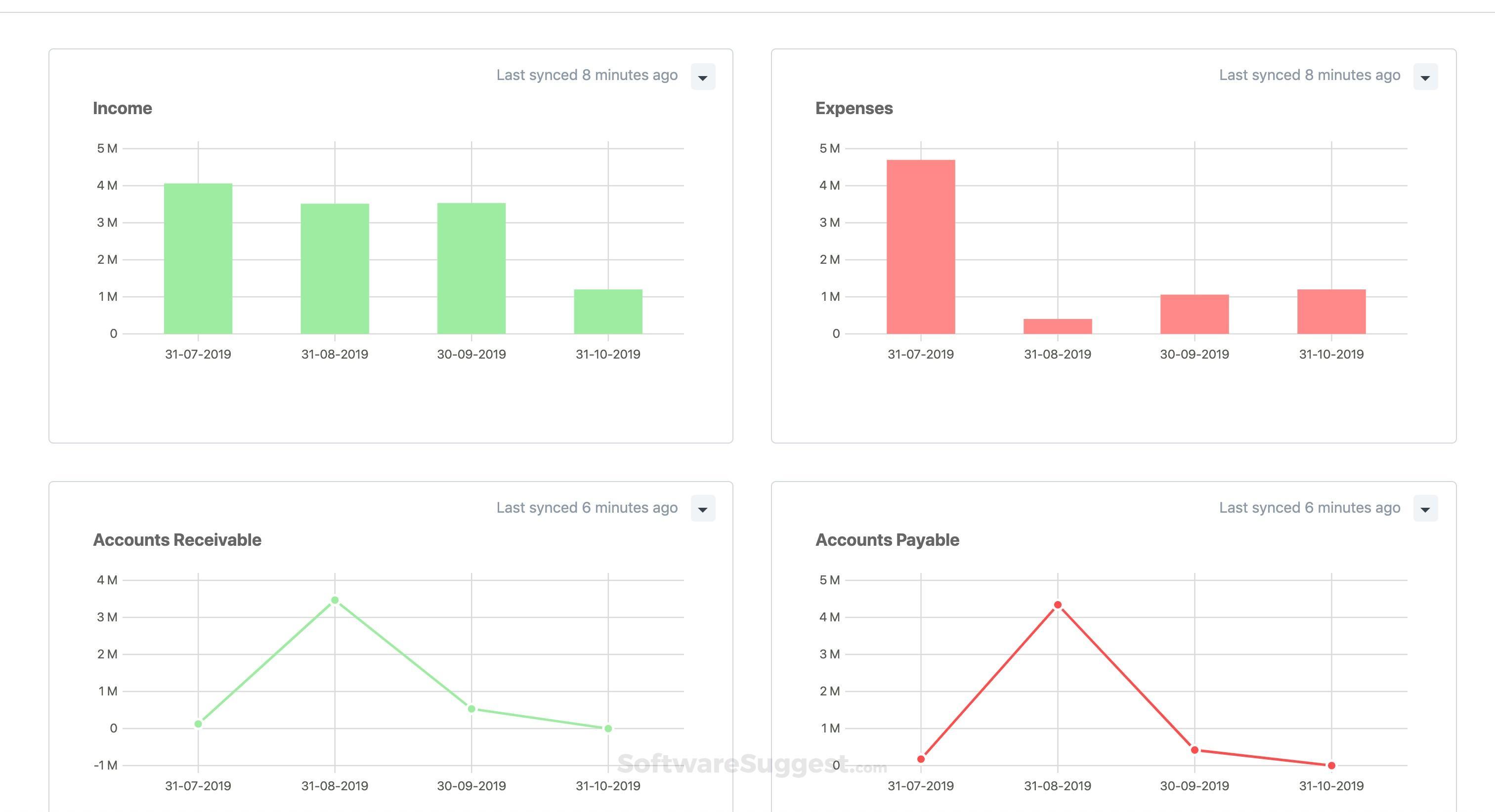
.png)
Supercharge Sales Performance
Equipe sales with real-time access to prospect, customer and order records. With integrated sales processes from opportunity, upsell and quote management to sales forecasting, order management, fulfillment and commission, sales performance is greatly improved.
Superior Customer Service
Give everyone who interacts with customers — sales, support and service — access to updated, real-time data. Africis 360-degree customer view gives your service and support reps better visibility into customer issues and enables them to provide a consistent service experience across touchpoints.


Africis Inventory Management Features
Inventory Management minimizes manual processes by automatically tracking inventory levels, orders and sales throughout the inventory life
Provide your sales organization with integrated sales processes from opportunity, upsell and quote management to sales forecasting, order management, fulfillment and commissions. Sales teams get visibility into every aspect of the customer relationship, including support cases and back-office information such as contracts and inventory.
Target, build, execute and measure the success of marketing campaigns — taking the complexity out of lead qualification and conversion. Track and measure a prospect's activity, identify when a lead meets known buyer-readiness conditions and pass that lead to sales as soon as it meets your predefined criteria.
Create and automate case management processes so that customers can submit cases online, review the status and reply with follow-up communications. An online knowledge base helps customers get the answers they need.
Enable real-time information flow between you and your partners. Maintain full control over every element of the partner-focused sales and marketing process, including joint marketing campaigns, lead management, sales forecasting, pipeline management, order processing and partner commissions and royalties.
View, enter and update key customer and sales data directly from a tablet or mobile device. Users can manage everyday activities, such as viewing calendar reminders, logging call notes and creating quotes, and submit time sheets and expenses with easy snap-and-attach receipts.
Built-in reporting, real-time analytics and role-based dashboards enable sales, marketing and service teams to continuously monitor performance. Sales can access personalized goals, such as achieved versus quota and sales pipeline by stage. Customer service teams can measure case trends and client satisfaction. Marketing can examine acquisition, engagement and conversion metrics for individual campaigns.

Faster Time to Value
Africis has packaged the experience gained from tens of thousands of worldwide deployments over two decades into a set of leading practices. These practices pave a clear path to success and are proven to deliver rapid business value and get you live on Africis in a predictable timeframe. Intelligent, stepped implementations begin with sales and span the entire customer lifecycle, so there’s continuity from sales to services to support.
How Much Does Africis CRM Cost?
Companies of every size, from pre-revenue startups to fast-growing businesses, have made the move to Africis. Looking for a better way to run your business but wondering about the cost? Users subscribe to Africis for an annual license fee. Your license is made up of three main components: core platform, optional modules and the number of users. There is also a one-time implementation fee for initial setup. As your business grows, you can easily activate new modules and add users — that’s the beauty of cloud software.